Artbox Cloud 구축사례

최근 굿어스데이터는 캐릭터, 문구 분야의 대표 기업 Artbox와 Oracle Cloud Migration을 함께 하였습니다.
부분적으로 클라우드를 사용하는 타 기업들과는 달리, Artbox는 전체 아키텍쳐를 클라우드로 이관하는 파격적인 행보를 선보였습니다.
이는 국내에서도 매우 보기 드문 케이스라, IT업계내에서도 큰 행보가 돋보이는 사례였는데요.
Artbox의 클라우드 Migration 과정! A부터 Z까지 살펴보겠습니다.
1. OCI(Oracle Cloud Infrastructure) 도입 배경
- Artbox는 국내 팬시전문 유통업체 시장에서 선두 그룹을 유지하고 있으며, 사용자의 편의성을 극대화 할 수 있도록 쇼핑몰을 지속 개선하고 있습니다.
- 빠르게 변해가는 라이프스타일과 글로벌 트렌드에 맞춰 제품의 카테고리를 다각화하고 새로운 유통 채널을 구축함과 동시에 해외 사업 영역까지 확장하여 대한민국을 대표하는 디자인 리테일 비즈니스 전문기업으로 진화하고 있습니다.
- 자체 IDC의 On premise 시스템 사용
■ 자체 IDC에 모든 서비스 인프라를 구축하여 자체 유지보수 인력으로 운영 중 입니다.
■ 쇼핑몰 특성상 이벤트 시 고객 유입이 많아 자원이 많이 필요할 시기가 있습니다. 따라서 트래픽이 높아도 고가용성의 안정적이고 빠르게 운영할 수 있는 사양의 instatnce를 필요로 하고 있습니다.
■ 기존 운영 장비의 노후와 소프트웨어 구축에 오랜 시간이 걸리는 이슈가 있어왔습니다. 따라서 OCI 도입을 통해 물리 인프라 대비 보다 빠르고 안정적이며 비용 효율적인 사용을 하고자 합니다.
2. 기술지원
- OCI 인프라 최적화 Consulting & DB Migration
■ 고객사에 현업 실무자가 부족하여 특히 데이터베이스 Migration에 대한 이슈가 존재하였습니다. 따라서 당사의 전문 Database Engineer를 통해 안정적으로 Migration을 진행하였으며 Oracle Cloud 에서만 유일하게 지원이 가능한 RAC (Real Application Cluster) 로 구성을 하였습니다.
- 자사의 Monitoring Software Argosinsight ensource 활용
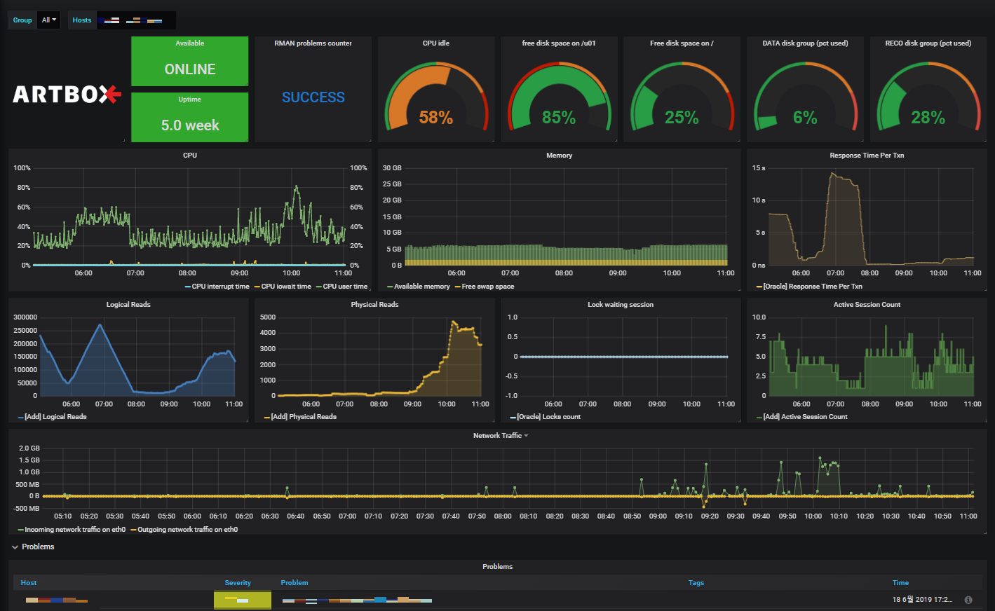
■ 좀 더 효율적인 인프라 운영을 위해 다양한 Opensource들을 활용하였습니다. 자사의 Monitoring Software인 Argos insight를 이용하여 실시간 성능 모니터링을 구축하였습니다. 이를 통해 네트워크 장애 발생시 신속하게 대응할 수 있는 환경을 구축하였습니다.
■ 운영자의 유지보수 및 운영을 위한 암호화 된 VPN프로토콜의 사용으로 Cloud 인프라에 매우 안전하고 유연하게 접근이 가능 합니다.
3. Architecture

4. Argosinsight



5. 결과
- OCI 구성 및 데이터 이관 완료
■ 크고 작은 시행착오들이 있었지만, 큰 이슈 사항 없이 기존 On-premise 환경을 OCI로 이관에 성공하였습니다!
■ 클라우드에서 Data보관 및 관리는 언제나 중요한 이슈입니다. 따라서 RMAN Backup을 통해 Object Storage에 주기 적으로 자동 백업되도록 구성하였습니다.
Block Volume 또한 Oracle Cloud 에서 제공되는 Backup Services 에 의해 자동으로 백업되도록 구성 하였습니다.
■ 구축 후 언제나 이슈 및 장애는 발생할 수 있습니다. 굿어스데이터는 자사의 모니터링 시스템인 Argosinsight를 통해 서버 장애를 실시간으로 파악하고, 자동 알람 기능으로 상시 장애 대처가 가능하도록 하였습니다.
전체 클라우드 이관의 사례가 적었던 만큼, Artbox의 성공적인 이관은 정말 기념비적인 사례가 아닐 수 없는데요.
이를 증명하듯 굿어스데이터는 오라클 APAC ODP 전체에서 1등 파트너사로 수상을 하였습니다!
중소기업을 대상으로 좋은 성과를 이뤄내고, 오라클과 공동 마케팅에 있어서도 우수한 행보를 보인 파트너사에게 주는 상인 만큼, 1등의 영광이 무척이나 큰데요.
온프레미스 - 클라우드로의 안정적인 마이그레이션!
앞으로도 저희 굿어스데이터가 함께 하겠습니다!
"People make a better world with Data"
[Written by GoodusData / 굿어스데이터]